氣液增壓泵工作原理(動態圖)
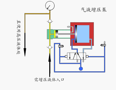
氣液增壓泵工作原理動態圖所上圖所示,氣液增壓泵是以氣體為動力源的一種往復式柱塞泵,利用大面積活塞端的低壓氣體驅動面轉換為小面積活塞端的高壓液體面,增壓比決定泵的最大輸出大力。工作時,當驅動活塞向后運動時,將液體吸入泵內,此時入口出的單向閥打開,出口單向閥關閉;當活塞向前運動時,在液體一側會行程一定壓力,壓力會將入口出單向閥關閉,出口單向閥打開,高壓液體就從出口處流出。
能夠實現自動循環,當出口壓力升高時,泵會減速運行。并對活塞產生一定阻力,當壓力平衡時,泵會自動停止運行,此時高壓活塞端壓力與液壓力達到平衡,活塞保持靜止,此時能量消耗最低,無油溫困擾,各部件停止工作,當出口壓力降度或氣體驅動壓力增加是,液泵會自動運行。
下一篇:國產氣液增壓機和進口氣液增壓機的區別
上一篇:玖容非標訂制氣液增壓機的6大特點




